鄂尔多斯碳中和研究院携手清华大学,共同推进《零碳园区发展路径及智慧化管理决策系统开发建设》项目,作为清华大学-鄂尔多斯碳中和协同创新专项的重要组成部分。该项目着眼于鄂尔多斯市的能源结构和产业布局,致力于推动园区向绿色低碳方向转型,旨在构建低/零碳的示范园区,以科技助力区域可持续发展。

智慧化觉决策系统界面
项目团队深度调研、分析了鄂尔多斯市的能源消耗和碳排放情况,确立了清晰的发展方向和技术路线。在此基础上,团队开发了集成物质流、能量流、碳流和价值流的综合监测与分析模型,实现了对园区碳排放的科学管控和精准调度。

双碳管理系统
此外,团队还开展了政策建议研究,形成了《园区面向碳达峰碳中和目标的绿色发展战略研究报告及决策建议》,从坚持实体经济、新质创新、数字赋能、效率变革、低碳转型、系统施策、安全底线、品牌建设、错位发展、协同共建等十个方面提出了绿色发展50条重点行动,为鄂尔多斯市工业园区绿色低碳循环发展提供了科学的政策建议和发展战略规划。

低碳发展战略
经过三年的努力,项目取得了显著的成果。项目团队成功打造了一个前沿的园区智慧化碳管理平台,该平台以其强大的数据展示与功能决策能力,为市级和园区级别的决策提供了强有力的信息支持。平台融合了对鄂尔多斯园区绿色低碳发展战略的深入阐释,实现了对市级双碳驾驶舱的即时监控,提供了园区级双碳驾驶舱的详尽数据分析,并配备了一个内容全面、资料丰富的知识库。通过多模块耦合,极大提升了园区碳排放管理的效率,确保管理过程的高精度与透明度,为实现碳排放的实时监控和科学决策提供了坚实基础。

双碳驾驶舱
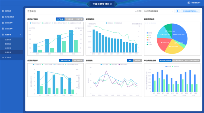
其次,项目团队开发的双碳信息管理系统,实现了从市级到工序级的五级碳排放核算管理体系的全覆盖。该系统通过在线收集宏观至微观各层面的综合碳排放指标,执行动态碳排放核算,为碳排放的监控和管理提供了详实可靠的数据支撑。这一创新不仅优化了碳排放的管理流程,更加强了对碳足迹的追踪与分析能力,标志着鄂尔多斯市在碳排放管理方面迈入了智能化、系统化的新阶段。
本项目的成果为零碳园区的规划、建设和管理提供了一套完整的解决方案,有助于推动鄂尔多斯市乃至更广泛地区的园区实现绿色、低碳、可持续的发展目标。随着这些成果的进一步推广和应用,鄂尔多斯市有望成为全国乃至全球零碳发展的典范。
运营机构:鄂尔多斯国家级文化和科技融合示范基地管委会
Email:ordoswh123@163.com 服务电话:0477-8394929